Produkty Enginsight
Whitesoft je partnerem Enginsight, německého dodavatele řešení pro kybernetickou bezpečnost, zejména pro penetrační testy a kontinuální monitoring zranitelností.

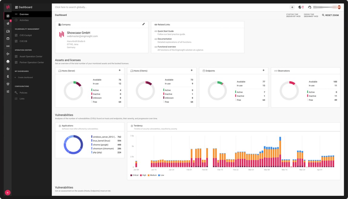
S pomocí nástrojů Enginsight získáte detailní představu o stavu kybernetické zranitelnosti ve vaší organizaci - a to rychle, bez námahy a za dobrou cenu. Ale Enginsight není jen kyberbezpečnostní platforma – je to komplexní a nepřetržitý proces optimalizace a řízení IT bezpečnosti napříč celou organizací.

Enginsight se svojí širokou paletou integrovaných funkcí je velkým pomocníkem pro kontinuální měření v souladu s požadavky NIS2 a nového Zákona o kybernetické bezpečnosti:
- pomocí discovery funkce (Enginsight Watchdog) získáte přehled o vaší skutečně běžící infrastruktuře
- pomocí agenta Enginsight Pulsar získáte detailní informace ze všech serverů a stanic (Windows, Linux, MacOS) o zranitelnostech, ale i o instalovaném SW a zatížení HW
- funkce IPS pomáhají detekovat útoky včetně automatického upozornění a reakce pomocí mikrosegmentace sítě
- Enginsight Hacktor simuluje kybernetické útoky formou penetračních testů a poskytuje okamžitý přehled o zjištěných rizicích

Hlavní funkce
Analýza rizik
- Automatizované penetrační testy
- Správa zranitelností
- Audit webové bezpečnosti
Kybernetická obrana
- Evidence IT komponent - serverů, stanic i infrastruktury
- Kontinuální monitoring zranitelnosti (CVE skenování)
- Detekce a prevence průniků (IDS/IPS)
- Mikrosegmentace sítě
- Monitoring integrity souborů
- SIEM (Security Information and Event Management)
Proč si vybrat Enginsight
- Řešení vhodné pro malé a střední firmy v České republice
- Podpora pro zavádění bezpečnostních opatření dle nového Zákona o kybernetické bezpečnosti, ISO 27001, TISAX i NIS2
- Uživatelsky přívětivé a intuitivní rozhraní
- Automatizované procesy šetří čas i námahu
- Nákladově efektivní „vše v jednom" řešení
- Přednastavené pro okamžitou bezpečnostní analýzu
- Snadná integrace s řešeními třetích stran
- Plná kontrola nad daty (on-premises instalace)
- 100% vyvinuto v Německu, bez zadních vrátek


